阿特拉斯·科普柯集团旗下品牌:富达空压机
柳泰克空压机直销广东区域: 中山、珠海、广州、佛山、深圳 、东莞 、江门、惠州等。
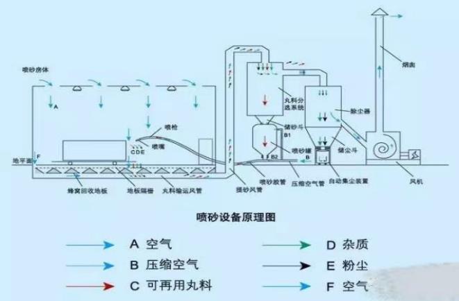
喷砂设备在生产过程中,压缩空气的使用量会比较大,高压力和充足的气量是保证喷沙设备正常使用前提。

喷砂机对空气质量的要求有哪些呢?
1. 喷砂机气动系统应符合GB/T7932和《压力容器安全技术监察规程》的规定;
2. 喷砂机工作压力明确、适用喷嘴口和耗气量;
3. 喷砂机应明确适用磨料种类和磨料颗粒度范围;
4.喷砂机应能在环境温度为-10~45℃,相对湿度不大于90%的环境条件下正常工作;
5.喷砂机的噪声声压级不应超过85分贝;
6.空压机的供气量应大于喷砂机最大耗气量的1.2倍较为合适。
在造船厂或结构工业的大型喷砂项目,精良的设备必不可少。像船体表面或其他大面积的金属平面喷砂都要求大容积流量,可提供比其他场合应用更长工作时间的设备。柳州富达固定机和移动机全系列产品完全可满足这样的需求,可调节成不同尺寸喷嘴的应用,移动机大容量的柴油箱可提供更长时间无间断的运行。

工作压力:7-13bar
空气流量范围:5-50m³/min
环境温度使用极限为50°C
用来完成在装备行业的表面制作中进行的各种磨料的喷射工作,以达到去除铁锈、水垢、油漆的目的,并能光滑和成型任何材料或物体表面。因此空压机经常被用于造船厂、钢铁厂或是其他需翻新的工作场合。
柳州富达按照阿特拉斯·科普柯集团的全球战略计划,在大中国区设计、生产、销售、服务“LiUTECH”品牌的产品。20多年来数十万家客户成就LiUTECH品牌在大中国区的市场地位。至今为止,LiUTECH产品已销售了超过20万台螺杆式空气压缩机和15万台压缩空气后处理设备。